CSPPLAZA光热发电网讯:为保证新型电力系统实现稳健运行,我国提出了“两个一体化”(在风光水火储一体化、源网荷储一体化)并积极建设布局综合能源大基地项目。在此背景下,熔盐储热技术低成本、应用场景灵活多变、工作温度高等优势备受关注,尽管目前装机较小,但其发展速度快,应用前景不可估量。
在2023年3月2日举办的中国第四届储热大会上,中国电力工程顾问集团西北电力设计院有限公司总工程师助理徐斌就《综合能源基地熔盐储热技术应用》作了主题报告,详细介绍了熔盐储热技术在火电机组的深调+顶峰、退役火电机组改造为储能调峰电站、退役火电机组改造为可供热的储能调峰电站三种应用场景下的技术思路。

图:中国电力工程顾问集团西北电力设计院有限公司总工程师助理 徐斌
国内传统新能源消纳当前面临的困难
徐斌表示,结合2021年2月25日国家发改委、国家能源局研究发布的《关于推进电力源网荷储一体化和多能互补发展的指导意见》相关要求,一体化基地在顶层设计上主要需要考虑以下原则:一是优先新能源开发;二是加强一体化项目调节能力;三是要确保一体化项目及通道经济性好;四是保证安全可靠性高。
关于综合能源基地存在的问题,徐斌指出主要有以下几点:一是送端配套新能源电量占比偏低;二是部分点对网外送通道利用程度较低(50%-65%);三是水电丰枯期处理差异明显,外送通道枯期利用率低;四是送端电源互补协调难度大,隶属不同,缺乏统筹;五是发展模式不统一,各方利益主体分歧大。
针对上述问题,徐斌表示当前亟需经济的储能技术,可利用存量常规电源,合理配置储能,统筹各类电源规划、设计、建设、运营,优先发展新能源,积极实施存量“风光水火储一体化”提升,稳妥推进增量“风光水(储)一体化”,探索增量“风光储一体化”,严控增量“风光火(储)一体化”。
对于存量新能源项目,结合新能源特性、受端系统消纳空间,研究论证增加储能设施的必要性和可行性。对于增量风光储一体化,优化配套储能规模,充分发挥配套储能调峰、调频作用,最小化风光储综合发电成本,提升综合竞争力。
储热在目前储能装机中占比较小,但发展较快!
据徐斌介绍,大型的主要储能形式有抽蓄、电化学和热储,根据2020年的相关数据,目前90%是抽水蓄能,7%左右是电化学,剩下的储热和压缩空气占2%-3%。
其中,抽水蓄能技术相对成熟、使用寿命长、功率容量大,但其对于选址的要求也相对较高,造价大概是7500元/千瓦,算是中规中矩,同时其电电转换效率比较高,所有的能量转换其实就是机械能——势能——电能,效率大体是在75%左右。
电化学储能具有能量密度高、循环寿命长、体积小、质量轻的优势,但成本较高、容量会缓慢衰退、不耐受过充过放。“电化学储能电电转换效率比较高,可以达到90%以上,但它的主要的问题是成本比较高,千瓦时造价1500元到1800元左右,造价比较高。”徐斌指出。
压缩空气储能近些年也比较热,它是把富余的电能将空气进行压缩,分成两个能量,一个是压力能(势能),另一个是在压缩过程当中会产生热能,我们把热存储起来,这样高品质的电能就被变化成低品质的压力能了,所以压缩空气储能的效率没有抽蓄这么高。目前压缩空气的建设成本约在7千多块钱每千瓦,效率在60%-70%的水平,总体和抽蓄相当。
而热储能是把高品质的电能转换为低品质的热能,如果需要再把热能转换为电能效率就会比较低一些(火电效率在40%左右)。储热的特点就是相比其它几种储能技术成本比较低,储能形式多样,可灵活满足不同场景要求,规模效应明显,但是一般系统相对复杂。

参考上图,徐斌表示,“这是我们做汽侧储能基本的思路,其中冷库中使用的熔盐是二元盐(图中蓝色储罐,运行温度290℃),我们把不用的废电或者是需要抽的抽湿气通过换热器把热量传递给热库(图中红色储罐,工作温度为565℃),也是常规光热系统的运行温度。需要放热的时候,热库通过换热器把热量传递给汽水系统变成过热蒸汽,通过汽轮机做功带动发电机发电,这是整套热力学循环。”
熔盐储能技术耦合火电机组的三种应用思路
1、火电机组深调+顶峰
徐斌介绍:“在火力发电的汽水循环中,汽轮机做完功的乏汽通过冷凝器,从汽体变成液体,冷却到液体,用给水泵把压力加起来之后在锅炉中吸热变成过热蒸汽,在汽轮机高压缸做功,做完功再回到锅炉吸热,再到低压缸或者是中压缸做功,这就是标准的火电机组的汽水循环。”

“我们知道现在火电机组深调最困难是锅炉,汽轮机往下调,调到20%问题不大,但锅炉有最低稳燃负荷要求(30%左右),低于这个负荷就会有很多问题,首先是干湿态转换的问题,再下来流量太小锅炉的水冷壁进去的水分布就不均匀,有可能会造成个别地方局部的超温,对锅炉安全性有影响。
所以我们当时想的是汽轮机要调20%没有什么问题,从锅炉的稳燃负荷35%-20%之间,这15%的热量我们抽出来用熔盐加热起来,将冷库中熔盐用熔盐泵打起来,经过循环存到热库把它存起来,这就是我们完成了一个功能深调。”徐斌说。“再来说下顶峰,当大基地所有的火电机组都开起来,晚高峰没有光伏风电了,所有的机组都开起来还是不能满足要求的时候,这时候就有了顶峰的要求,就会再上一台小机,用于顶上晚上两三个小时晚高峰的用电需要。”
就该技术思路的效率来看,徐斌介绍道:“通过模拟计算,电电效率现在算出来是50%-60%,这个效率还是可以的;因为我们没有能源从高品质到低品质转化的过程,直接把火电的蒸汽以热能形式进行存储,然后被存储热能最后还回到气体循环去做功,所以没有能源品质转换的过程,所以效率还是可以的。”

投资方面,徐斌以2x660MW机组为例进行了介绍,在提供4h200MW出力的条件下,系统总费用为约7亿元,以单位kW计算,全厂总单位造价为约3500元/kW。单就储热系统来说,配置了约2300MWh的熔盐储能系统,主要包括熔盐和熔盐储罐,这部分费用约2.7亿元,以单位kWh计算,储能部分的单位造价为120元/kWh,约占总投资的38%。
徐斌对此解释道:“单位千瓦造价3500块钱,这是加了增容小机和冷却系统和小机系统情况下,如果不考虑小机的情况下光有熔盐系统,造价200块钱左右/kWh,现在整个熔盐系统造价提高了,在300-400块钱/kWh。对比来看,熔盐储热系统效率虽然不如电化学,但是电化学造价约1000元/kWh,造价方面具有很大优势的熔盐储热技术也有自身应用的优势和场景。”
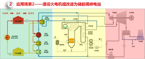
2、退役火电机组改造为储能调峰电站
退役火电机组改造为储能调峰电站(如下图所示,黄色区域是锅炉,粉色区域是汽机),针对需要退役的机组我们可以还利用原有的热网,只是将锅炉部分删掉,新建熔盐电加热系统,利用低谷电/弃电为热源,在需要的时候把热存起来进入热罐,需要调峰的时候热量通过换热器变成蒸汽,然后推动汽轮机做功。

徐斌指出,现在一些在建的光热电站也计划配置电加热器,因为光热电厂的电价补贴没有了,在综合能源基地中像新疆以1:9配新能源——1份光热配9份新能源;大家为了新能源指标还要配光热,但考虑到盈利性大家都尽量把成本最高的镜场的成本往小去压,但是储能的时长又是国家规定好的,所以镜场和储能就不匹配了。现在通过加一些熔盐电加热系统,如果整个综合能源基地现在出现弃电,就可以把弃电变成热再回去。

以2*300MW系统为例进行了介绍(如上图),左侧是1号机,右侧是2号机,储热量是6000MWh,改造目标是调峰4h;占地方面是利用原有锅炉及其辅机区域能够满足熔盐罐和换热器用地需要,同时利用原有煤仓间区域布置电加热器。
徐斌表示:“效率方面,高品质的电能变成低品质的热效率很高,几乎没有什么损失,97%都是电损失;而从低品质的热回到高品质的电损失很大,我们超高机组热电效率可以达到45-46%,亚临界机组要低一些,能量利用率大概在40%左右,整体方案造价920元/kW。”
3、退役火电机组改造为可供热的储能调峰电站
第三个应用场景是将退役火电机组改造成可供热的储能调峰电站,即利用退役/关停机组改造为可供热的储能电站,提高整体循环效率。

徐斌表示:“如上边的介绍,在综合能源基地里面将弃电结合电加热然后再根据需要调峰的效率太低了,只有40%左右,怎么样才能盈利?我们给业主算过,利用熔盐电加热器必须2.5度电进来才能出1度电进去,波峰波谷之间的价差要达到2倍以上才有可能盈利,而且这还没有算投入;如果回收的弃电必须重新变到电去,必须波峰波谷的价差要达到一定的程度才可以盈利。”
徐斌指出:“如果综合能源基地还有供热的需求就不一样了,这种情况下能源利用效率可以达到很高。我们可以看到还是这个系统,我们用背压机替代纯凝机组(循环水的水温相应会提高),把循环水储存起来后然后再利用循环水去供热,这样冷端的损失就没有了。我们可以看到这种情况下能源利用效率达到85%以上,相比第二种应用场景投资每千瓦也就多了60块钱,只是多了熔盐罐和汽轮机高背压改造的成本。”
